Skip to content
RECURSO GRATUITO

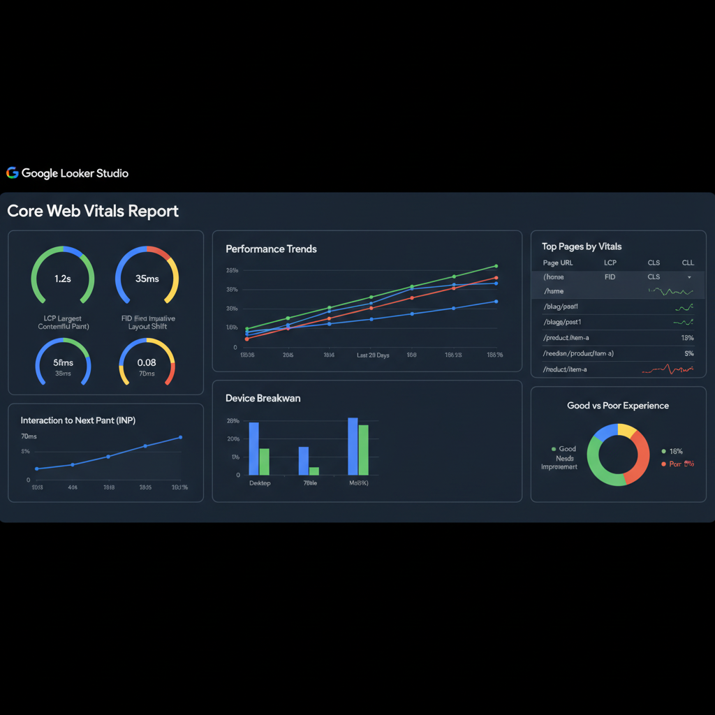
Dashboard de Core Web Vitals
para Looker Studio

Template profesional de Looker Studio que conecta con tus datos de CrUX y Google Analytics 4. Monitoriza LCP, INP y CLS con datos de campo reales. Incluye tutorial paso a paso para configurarlo via Google Tag Manager o codigo directo.

3

Metricas CWV

100%

Gratis

5min

Setup

24/7

Monitorizacion

Que incluye

Todo lo que necesitas para trackear CWV

Dashboard con datos de campo

LCP, INP, CLS con datos reales de tus usuarios (no lab data). Segmentado por pagina, dispositivo y tipo de conexion. Historico de 28 dias.

Alertas de regresion

Notificaciones automaticas cuando una metrica empeora. Detecta problemas antes de que Google los detecte.

Tutorial GTM + codigo

Guia paso a paso para configurar el tracking via Google Tag Manager o directamente con el web-vitals JavaScript library. Copy-paste ready.

Comparativa con competidores

Anade las URLs de tus competidores y compara tus CWV con los suyos. Datos publicos de CrUX accesibles para cualquier dominio.

ZDS nos ayudo a transformar nuestra estrategia digital. Los resultados superaron nuestras expectativas en recursos looker studio cwv.

Digital Marketing Manager

Cliente internacional

Este template de Looker Studio nos ahorro horas de configuracion. Ahora monitorizamos CWV de todas nuestras webs en un solo dashboard.

Frontend Developer

Agencia digital

Quieres mas herramientas?
Contactanos.

Ver todos los recursos

FAQ

Preguntas frecuentes

Tecnología europea.
Calidad global.

Desde Barcelona, construimos herramientas que compiten con las mejores del mundo — con la cercanía y el compromiso de un equipo europeo.

Solicitar presupuesto